
國家高新技術企業
廣東專精特新企業
英文站
網站地圖
燒結金屬摩擦材料是以金屬粉末為基體添加適量潤滑劑組分和摩擦材料組分所組成的,采用燒結方法制成的摩擦材料。其力學性能中的抗拉強度測試方法,按國標GB/T10423-2002要求執行,使用試驗機完成測試。
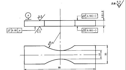
試驗原理:試樣通過試驗機拉伸,拉斷前所承受的最大負荷除以原始試樣最小橫截面處的面積,所得的應力為抗拉強度。
試驗機要求等級為1級,誤差不大于1%。夾具要求保證試樣中心線于試驗機中心線重合。
試樣的制備如圖:
